Saúde e Monitoramento de Connectors

É possível monitorar a saúde dos connectors. Para isso, disponibilizamos um exporter para Prometheus, que gera informações detalhadas de métricas da aplicação.

Estes são os endpoints expostos para realizar o monitoramento de um connector:

Endpoint Descrição

/metrics

É possível visualizar algumas informações da saúde da aplicação, como uso de memória, CPU, contagem de erros, etc.

/health

Endpoint para verificar a disponibilidade do serviço.

Ferramentas de monitoramento

Prometheus: sistema de monitoramento para serviços e aplicações que exibe dados através de queries. O Prometheus faz a busca das métricas em todas as instâncias disponíveis do connector.

Grafana: ferramenta para análise que fornece tabelas, gráficos e alertas para a web quando conectado a fontes de dados compatíveis. Permite a criação de painéis de monitoramento complexos usando queries.

monitoring tools

Você pode acessar aqui o dashboard padrão do Grafana para os connectors. Você pode utilizá-lo diretamente ou adaptá-lo conforme as suas necessidades.

Ferramentas de rastreamento (tracing)

Jaeger: componente responsável por armazenar as requisições que passam pelo connector. Ele possibilita ver todas as interações feitas utilizando o connector, o tempo consumido na execução dos métodos, etc. A imagem abaixo mostra um exemplo:

jaeger

Cada integração/operação é representada por um span e cada span contém o tempo de execução. Ao clicar sobre um span, é possível visualizar os logs, conforme a imagem abaixo:

jaeger logs

Também é possível efetuar filtros por erros, operações, período de tempo, etc.

Veja aqui as propriedades do Jaeger:

JAEGER_SAMPLER_TYPE JAEGER_SAMPLER Descrição

const

1

Rastreia todas as requisições (a menos que o valor seja definido como 0, então não há rastreio).

probabilistic

0.2

Rastreia 20% das requisições.

ratelimiting

2

Rastreia no máximo 2 requisições por segundo.

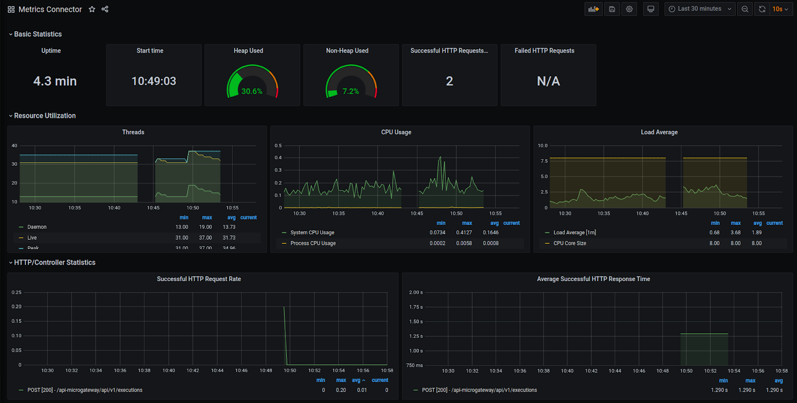
Grafana: componente responsável por exibir as métricas do connector. Ele é muito recomendado para fazer análise de performance, monitoria de erros, entre outros. Segue um exemplo:

grafana
Thanks for your feedback!
EDIT

Share your suggestions with us!
Click here and then [+ Submit idea]