Health and Monitoring

You can monitor the health of your connectors. To do so, we provide an exporter for Prometheus, which generates detailed metrics information on the application.

These are the endpoints to monitor your connector:

Endpoint Description

/metrics

You can view info on application health, such as memory and CPU usage, error count, etc.

/health

Endpoint to check service availability.

Monitoring tools

Prometheus: monitoring system for services and applications that exhibits data through queries. Prometheus searches metrics on all available instances of a connector.

Grafana: analytics tool that provides tables, charts and web alerts when connected to compatible data sources. It allows the creation of complex monitoring dashboards using queries.

monitoring tools

You can access here the default Grafana dashboard for connectors. You can use it as it is or adapt it according to your needs.

Tracing tools

Jaeger: component responsible for storing requests that go through the connector. It allows observing every interacting that uses a connector, the time spent on executing methods, etc. The image below shows an example:

jaeger

Each integration/operation is represented by a span and each span contains the execution time. When you click on a span, you can visualise the logs, as the image below shows.

jaeger logs

You can also filter them by error, operation, time span, etc.

These are Jaeger properties:

JAEGER_SAMPLER_TYPE JAEGER_SAMPLER Description

const

1

Traces all requests (unless the value is defined as 0, in which case there’s no tracing).

probabilistic

0.2

Traces 20% of requests.

ratelimiting

2

Traces up to 2 requests per second.

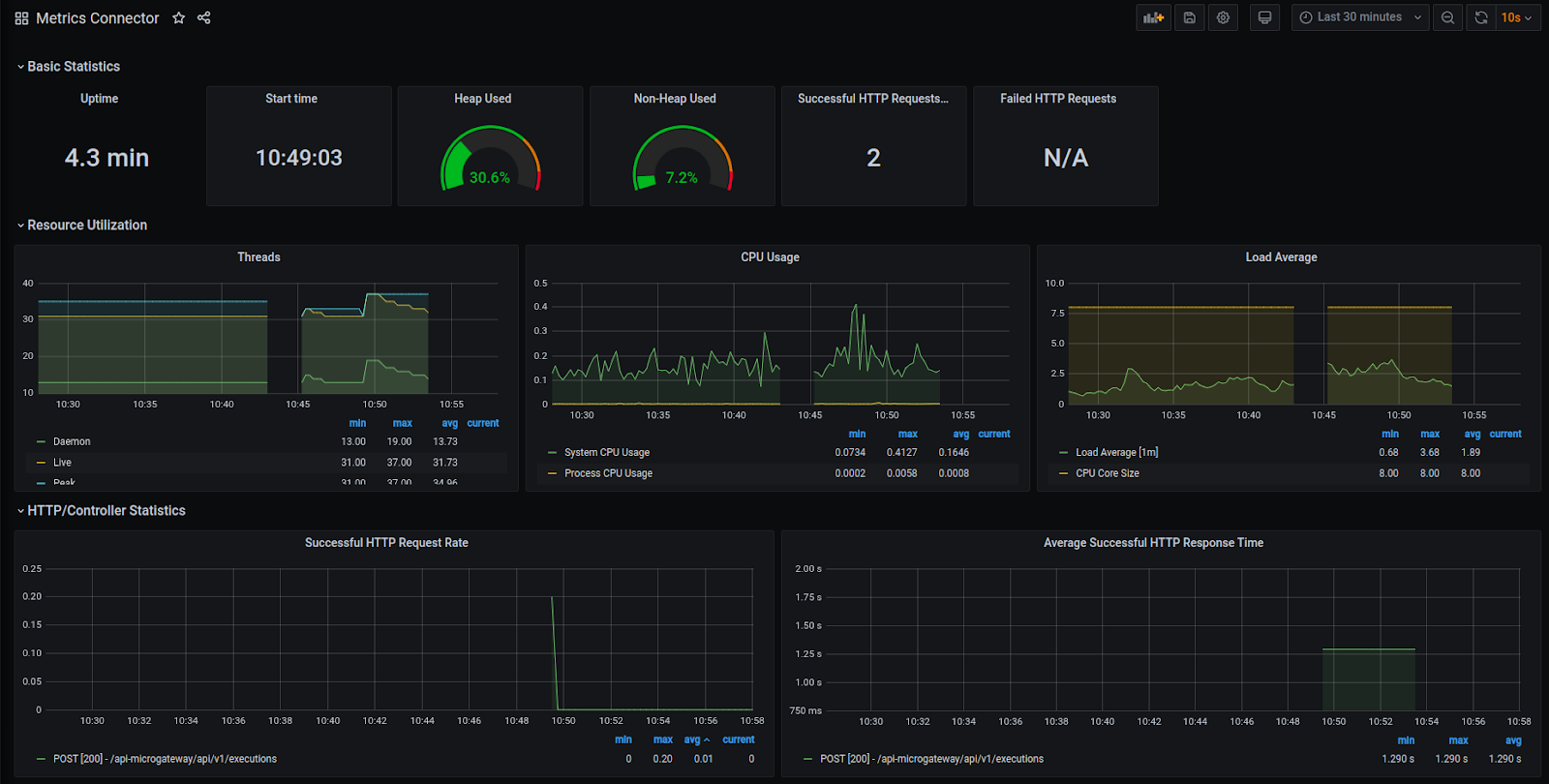
Grafana: component responsible for exhibiting connector metrics. It is highly recommended for performance analyses and error monitoring, among others. This is an example:

grafana
Thanks for your feedback!
EDIT

Share your suggestions with us!
Click here and then [+ Submit idea]